| 일 | 월 | 화 | 수 | 목 | 금 | 토 |
|---|---|---|---|---|---|---|
| 1 | 2 | 3 | 4 | |||
| 5 | 6 | 7 | 8 | 9 | 10 | 11 |
| 12 | 13 | 14 | 15 | 16 | 17 | 18 |
| 19 | 20 | 21 | 22 | 23 | 24 | 25 |
| 26 | 27 | 28 | 29 | 30 |
Tags
- 무료 오라클 데이터베이스
- Oracle 테이블 띄어쓰기
- 오라클 캐릭터셋 변경
- oracle
- 서평단
- Oracle 18c 설치
- Oracle 윈도우 설치
- Oracle 사용자명
- Oracle 18c HR schema
- oracle 18c
- ORA-12899
- Oracle Express Edition
- Oracle 18c HR
- 비전공자를 위한 데이터베이스 입문
- Oracle 테이블 대소문자
- ORA-00922
- ora-01722
- Orace 18c
- 오라클 캐릭터셋 조회
- 오라클 캐릭터셋 확인
- Oracle 초기 사용자
- Oracle 사용자명 입력
- 무료 오라클 설치
- 윈도우 Oracle
Archives
- Today
- Total
The Nirsa Way
[Grafana 6.7] 자빅스 그라파나 설치 및 연동(zabbix-grafana install) 본문
Monitoring/Grafana
[Grafana 6.7] 자빅스 그라파나 설치 및 연동(zabbix-grafana install)
KoreaNirsa 2020. 5. 3. 16:53반응형
* 어제 새벽에 두시간동안 글을 작성했는데 종료 시켜버려서 다시 작성하게 되네요 ㅠㅠ
-
그라파나(grafana) 란?
그라파나는 시각화 오픈소스 툴 입니다. (기술 지원을 받을 수 있는 유료 버전인 엔터프라이즈도 있는걸로 알고 있습니다)
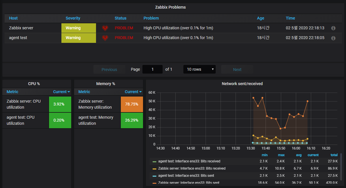
자빅스와 같은 모니터링 오픈소스 툴과 연동하여 사용할 경우 아래와 같이 대쉬보드를 구성하여 모니터링할 수 있습니다. (아래 화면은 저가 구성한 대쉬보드이고, 그라파나 홈페이지를 통해 더 이쁜 대쉬보드 템플릿들을 사용할 수 있습니다.)

-
그라파나 설치
버전별 주소는 아래 링크에서 확인할 수 있습니다.
그라파나 홈페이지 : https://grafana.com/grafana/download
# 의존성 패키지 설치
yum -y install initscripts urw-fonts wget
wget https://dl.grafana.com/oss/release/grafana-6.7.3-1.x86_64.rpm
rpm -Uvh grafana-6.7.3-1.x86_64.rpm
systemctl daemon-reload
systemctl start grafana-server
systemctl enable grafana-server
# 자빅스 플러그인 설치
grafana-cli plugins install alexanderzobnin-zabbix-app
systemctl restart grafana-server
설치가 완료 되었다면 서버IP:3000 으로 그라파나 웹페이지에 진입할 수 있습니다.
초기 계정 정보는 admin/admin 입니다.

-
자빅스 그라파나 연동
- 좌측 메뉴 Configuration → Plugins

- zabbix 검색 → Zabbix 클릭 → Enable 클릭
- 만약 zabbix 검색이 안될 경우 게시글 상단 코드의 자빅스 플러그인 설치 했는지 확인 또는 설치 후 garafana-server 서비스 재시작 했는지 확인


- 좌측 메뉴 Configuration → Data Sources → zabbix 검색 및 클릭


- URL 란에 http://자빅스서버IP/zabbix/api_jsonrpc.php 입력

- 자빅스 접속 계정 입력
- 만약 그라파나 전용 계정을 사용할 경우 자빅스 내 유저 생성 필요(Read-Only 권한까지 부여)

이후 하단의 Save&Test를 누름으로써 연동 작업은 끝났습니다. 대시보드 설정은 아래 링크를 참고 해주세요.
자빅스 그라파나 대쉬보드 가져오기 : https://nirsa.tistory.com/206?category=868727
자빅스 그라파나 대쉬보드 설정하기 : https://nirsa.tistory.com/207?category=868727
반응형